全国服务热线:18929357195

专业机械设备领域精密齿轮制造商标准件厂家直供

首页 同步带常见问题

同步带型号和截面尺寸介绍

依据齿的形状来分,有梯形齿(直边齿)和圆弧齿两种(如图1)。梯形齿同步带己有较长历史,它首要用于中,小功率的同步带传动,如各种仪器,计算机,轻工中均选用这种同步带传动。圆弧齿同步带因为齿高、齿根厚和齿根圆弧角半径均比梯形齿同步带大,而使得带的齿面受力和应力分布均匀,被称为高转矩同步带传动又称HTD带(High Torque Drive)或STPD带传动(Super Torque Positive Drive)。圆弧齿同步带能防止带齿与轮齿的干与,因而,圆弧齿同步带比梯形齿同步带传递功率大,它首要用于重型机械的传动中,如运送机械(飞机,轿车),石油机械和机床,发电机等的传动。据初步实验,圆弧齿同步带的承载才能可进步30%~50%,在传递大功率的场合,圆弧齿同步带有逐步取代梯形齿同步带的趋势。


图1同步带结构


为了习惯多轴传动和反向传动,又呈现了双面齿同步带。双面齿同步带其带体上下都为传动作业面,因而对带体的拉伸强度和耐屈挠性要求更高。同步带按齿形结构分为:
我国同步带按规范制分为三种:一是模数制,二是节距制,三是DIN米制节距制。
模数制同步带首要参数是模数(与齿轮相同)。我国自60年代引入同步带以来,因为模数制同步带具有与齿轮类似的尺度规范,且选用公制,故在国内多年来多出产和运用模数制同步带。箍着世界交流的增加,从世界上看,现在仅前苏联和东欧各国仍选用模数制,其他国家均选用节距制。节距制同步带的首要参数是带的节距,该规范准则已列入世界规范,我国是世界规范化安排的成员国,依据我国现行的技能方针要求,我国的同步带尺度规范向ISO规范挨近。故现在改用节距制。GBll616-89节距制同步带尺度规范是等效选用ISO同步带规范,并在此基础上增加了XXL同步带类型而拟定,同步带型号按节距制分红7种类型:
MXL(Minimal Extra LJght) 最轻型-节距Pb=2.032mm
XXL(Extra Extra Light) 超轻型-节距Pb=3.175mm
XL(Extra Light) 特轻型-节距Pb=5.080ram
L(Light) 轻型-节距Pb=9.525mm
H(Heavy) 重型-节距Pb=12.700mm
XH(Extra Heavy) 特重型-节距Pb=22.225mm
XXH(Double Extra Heavy) 最重型-节距Pb=31.750mm

更具体的同步带类型、规范、尺度表,请看帖子二楼。


DIN米制节距是德国同步带传动国家规范拟定的规范准则。其首要参数为齿节距,但规范节距数值不同于ISO节距制,计量单位为公制。在我国,因为德国进口设备较多,故DIN米制节距同步带在我国也有使用。
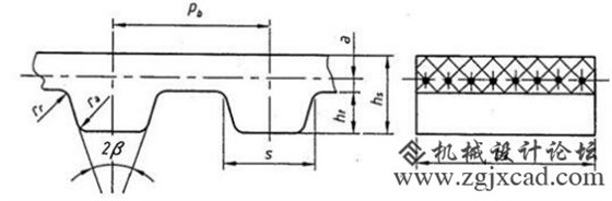
节距制梯形齿同步带的首要参数(图2):


88爱彩 图2同步带的规范尺度


(1)同步带的节距Pb


同步带相邻两齿对应点沿节线衡量所得的长度称为同步带的节距。节距的巨细,决议着同步带和带轮齿各部分尺度的巨细,节距越大,带的各部分尺度越大,承载的才能越大,因而,节距是同步带最首要的参数。在节距制同步带系列中以不同节距来区别同步带的类型。

(2)同步带的节线长度L

同步带作业时,其承载绳中心线长度应保持不变,因而称此中心线为同步带的节线,并以节线周长L作为带的公称长度,称为节线长度。当带传动的中心距己守时,带的节线长度过大或过小,都会影响带齿与轮齿的正常啮合,为此对梯形齿同步带的各种节线长度已规则公差值。

(3)同步带的齿根宽度S

一个带齿两边齿廓线与齿根底部廓线交点之问的间隔称为带的齿根宽度。同步带的齿根宽度大,则使带齿的抗剪切、抗弯曲才能增强,相应就能传递较人的载荷。
节距制同步带的其他尺度如带齿的齿根圆角半径Rr,齿顶圆角半径Ra以及齿形角β和带宽b等均与节距的巨细有关。

本文由深圳市合发齿轮机械有限公司,合发齿轮17年只做一件事精密齿轮制造—同步带轮—同步带,生产厂家标准件大量库存当天发货价格优质保障,集研发.生产.服务一体化,

深圳市合发齿轮机械有限公司 版权所有

澳门灵蛇网4949-香港灵蛇网论坛资料大全最新-灵蛇网4846cc最新版本更新内容-灵蛇网4668cc-灵蛇澳门2025年今晚看 香港六玄开奖网-六玄网132432-六玄神马开奖44579-六玄公式6588777-六玄神马免费中特料-澳彩六玄网论坛6258cmcc 万彩网-欢迎光临 639cc全民彩-639cc金满地-金满地45451cc-639ccd全民乐-639CC2全民乐 welcome如意彩|首页 灵蛇澳门2025年今晚看-灵蛇网4846cc-灵蛇网免费资料大全--灵蛇网4846cc最新版本更新内容-澳门灵蛇网4949